Skip to main content

SDE-I at Datachecks · Backend Engineering · Remote

Neeraj Kumar, backend engineer building APIs, distributed workers, and deployment systems at scale.

FastAPI · Celery · PostgreSQL · Docker · Distributed systems

Top OSS project: Ryuk-me/Torrent-Api-py — 401 stars, 246 forks, and 16 provider integrations.

Product work

Datachecks platform walkthrough

I contributed as an SDE-I backend engineer, focusing on APIs, workers, and database integrations.

Rows compared

685M+

Rows validated across migration comparison workloads

High-volume source-to-target checks on production-scale datasets.

Comparisons

1,323

Total comparison jobs executed

Runs completed across enterprise source and target systems.

Successful jobs

1,143

Jobs completed without validation failures

Represents stable worker execution and validation coverage.

Datasources

105

Enterprise systems connected for validation

Includes MSSQL, Oracle, Databricks, Trino, Sybase, and more.

Workspace analytics

Dashboards for migration health

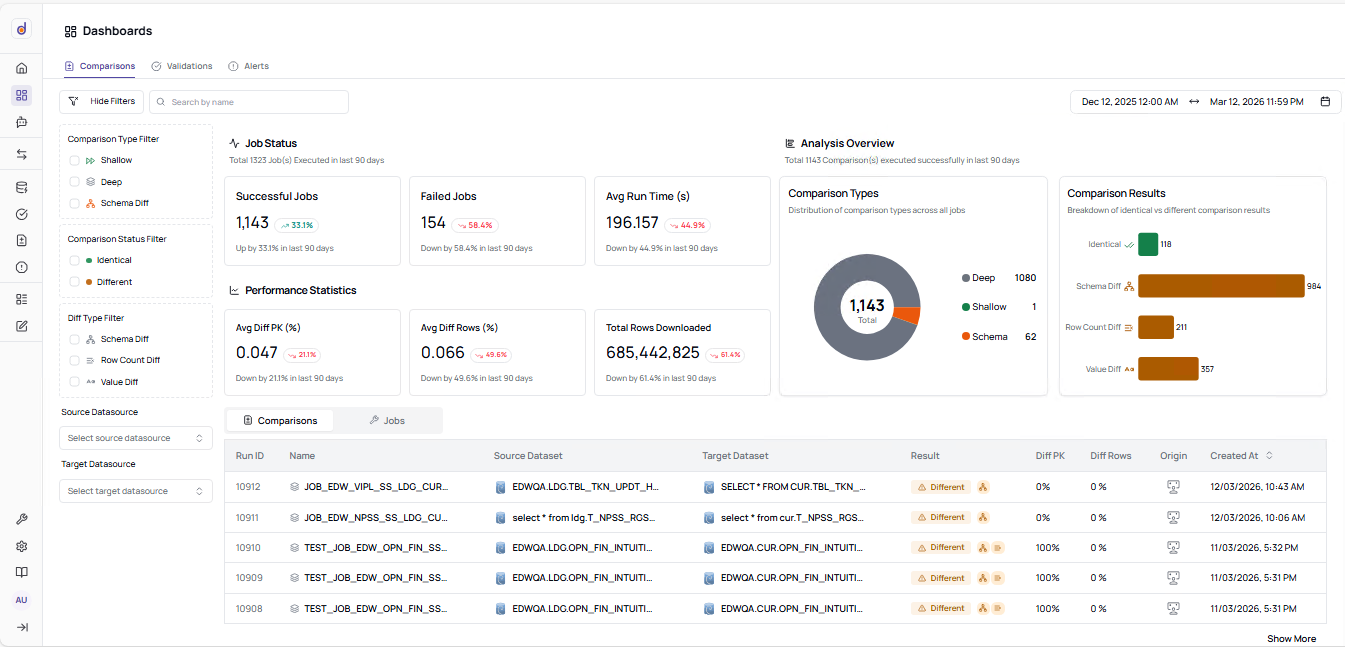
This dashboard is used by operations teams to check run volume, success rate, runtime behavior, and diff trends before migration sign-off.

Comparison review

Source-to-target runs with diff visibility

The comparisons table helps teams inspect exact source and target pairs, check diff percentages, and move from failed runs to root-cause analysis quickly.

Dataset inventory

Dataset inventory with schema status

The assets page shows datasets, column counts, scan status, and validation coverage in one place so teams can spot gaps quickly.

Connector matrix

Datasource setup across enterprise databases

The datasource flow covers transactional databases, warehouses, and storage systems so migration teams can validate real production paths end-to-end.

Traceable operations

Audit trail for operational accountability

The audit logs view preserves who triggered which action and when, which helps with investigations, escalation, and compliance reviews.

Activity history

Workspace timeline and activity trend

The overview page shows activity over time so teams can track whether migration quality is improving or repeatedly regressing.

Open Source

GitHub

Live GitHub stats load after the main content.

Full GitHub report
Loading repository and contribution snapshots.

Contact

Open to backend engineering roles

Open to backend engineer and Python developer roles. Typical response time is within 24 hours.